
电镀涂装行业中的应用: 电镀涂装行业中,为了增加镀件表面光洁度、亮度、附着力,电镀液的配制需要用电导率在15uS/cm-5uS/cm以下的纯水,另外在镀件漂洗时也需用电导率在10uS/cm以下纯水来清洗,此外超滤和反渗透还可以用来回收漂洗液中的贵重金属离子,渗透过来的水再返回作镀件清洗之用。 电镀行业实行清洁生产: 清洁生产是指不断采取改进设计、使用清洁的能源和原料、采用先进的工艺技术与设备、改善管理、综合利用等措施,从源头削减污染,提高资源利用效率,减少或者避免生产、服务和产品使用过程中污染物的产生和排放,以减轻或者消除对人类健康和环境的危害。 国际上早已制定了电镀行业清洁生产的行业标准,我国在2006年国家环保总局组织相关专业人员研究并起草了《清洁生产技术要求 电镀行业》标准,这无疑促进了国内电镀行业走清洁生产的道路,为企业开展清洁生产提供技术导向,也可以为企业清洁生产绩效公告提供依据。 电镀生产线全闭路生产及零排放水处理产品: 电镀生产线全闭路生产及零排放水处理系统包括电镀前电镀液配制需要的纯水处理系统、电镀漂洗废水中稀有金属回收漂洗水循环利用废水零排放系统。 
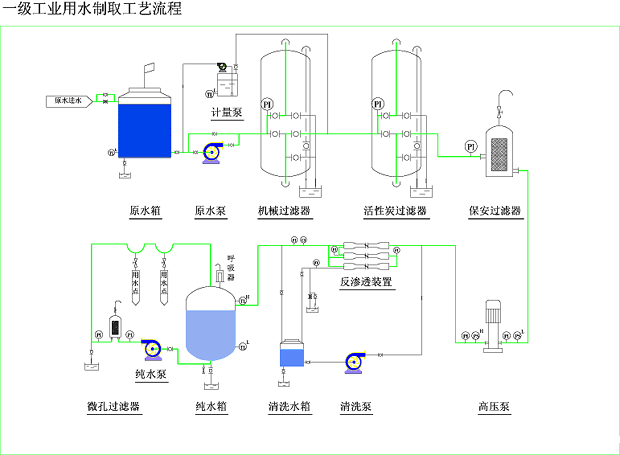
产品典型工艺流程: ☆ 自来水----水泵----多介质过滤器----活性炭过滤器----自动加药装置----保安过滤器----高压泵----一级反渗透----中间水箱----高压泵----二级反渗透----纯水箱----纯水泵
新工艺流程: ☆ 漂洗水----水箱----水泵----多介质过滤器----保安过滤器----超滤----电镀液回收桶 ☆ 漂洗水----水箱----水泵----多介质过滤器----保安过滤器----超滤----电镀液回收桶----高压泵----反渗透----清洗水箱

|