联系我们|网站地图 欢迎光临直播世界杯比赛在线观看平台

浦原电话联系

联系邮箱: yianke@163.com
全自动过滤器

联系邮箱

yianke@163.com

诺伊尔2026世界杯

化妆品、精细化工行业用水制取设备
化妆品、精细化工行业用水制取设备

产品简述: 化工行业中溶剂用水、化学分析、化工材料、产品清洗、物质的分离、浓缩、提纯,废物回收等场合都需要用到膜分离设备,用水水质电导率从20uS/cm-0.1uS/cm。 化工行业对水......


邮箱:yianke@163.com

联系人:左经理

联系邮箱

yianke@163.com

产品简介 / Introduction


 
产品简述:化工行业中溶剂用水、化学分析、化工材料、产品清洗、物质的分离、浓缩、提纯,废物回收等场合都需要用到膜分离设备,用水水质电导率从20uS/cm-0.1uS/cm。
 

化妆品、精细化工行业用水制取设备

化工行业对水质的要求:
     化工行业中溶剂用水、化学分析、化工材料、产品清洗、物质的分离、浓缩、提纯,废物回收等场合都需要用到膜分离设备,用水水质电导率从20uS/cm-0.1uS/cm。

应用场合:
     ☆化工材料的生产和加工过程所用的溶剂及清洗过程;
     ☆超纯材料和超纯化学试剂;
     ☆实验室和中试车间;
     ☆电子半导体、集成电路板上用到的化工材料;
     ☆石英、硅材料生产、加工、提纯;
     ☆高纯墨水、传真打印机中的喷墨、纳米墨水

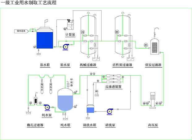
产品典型工艺流程:
     ☆自来水----水泵----多介质过滤器----活性炭过滤器----自动加药装置----保安过滤器----高压泵----反渗透----紫外线杀菌器----纯水箱----纯水泵

     ☆自来水----水泵----多介质过滤器----活性炭过滤器----自动加药装置----保安过滤器----高压泵----一级反渗透----中间水箱----高压泵----二级反渗透----纯水箱----纯水泵

新工艺流程:
化妆品、精细化工行业用水制取设备

 
免费实时在线高清直播版权所有
点击在线咨询
二维码

扫描二维码微信联系
24小时免费技术咨询

Baidu
map