联系我们|网站地图 欢迎光临直播世界杯比赛在线观看平台

浦原电话联系

联系邮箱: yianke@163.com
全自动过滤器

联系邮箱

yianke@163.com

诺伊尔2026世界杯

电厂锅炉行业用水制取设备
电厂锅炉行业用水制取设备

产品简述: 符合国家或行业锅炉给水标准(GB1576-79、DL/T561-95),适合中、高压锅炉补水水质要求。电阻率在0.5-10MΩ.cm的(超)纯水。 电厂锅炉行业用水制取设备 电厂锅炉行业水质标准......


邮箱:yianke@163.com

联系人:左经理

联系邮箱

yianke@163.com

产品简介 / Introduction


 
产品简述:符合国家或行业锅炉给水标准(GB1576-79、DL/T561-95),适合中、高压锅炉补水水质要求。电阻率在0.5-10MΩ.cm的(超)纯水。
 

电厂锅炉行业用水制取设备

电厂锅炉行业用水制取设备

电厂锅炉行业用水制取设备
电厂锅炉行业水质标准:

     符合国家或行业锅炉给水标准(GB1576-79、DL/T561-95),适合中、高压锅炉补水水质要求。电阻率在0.5-10MΩ.cm的(超)纯水。

超高压锅炉水质要求:
     控制锅炉给水的水质主要是为了防止锅炉结垢 、腐蚀和防止积盐,通常低压锅炉以软化水作为补给水,中压则采用脱碱、除盐水作为补给水,而高压锅炉则必须是采用除盐水作为补给水。

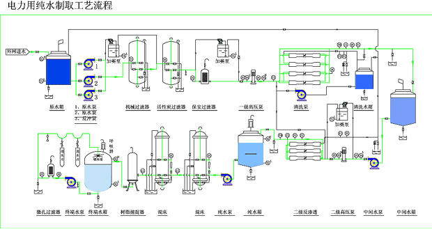
补给水设备典型工艺流程:
     ☆预处理----反渗透----电去离子(EDI)
推荐新工艺:
     ☆预处理----反渗透设备
电厂锅炉行业用水制取设备

 
免费实时在线高清直播版权所有
点击在线咨询
二维码

扫描二维码微信联系
24小时免费技术咨询

Baidu
map