
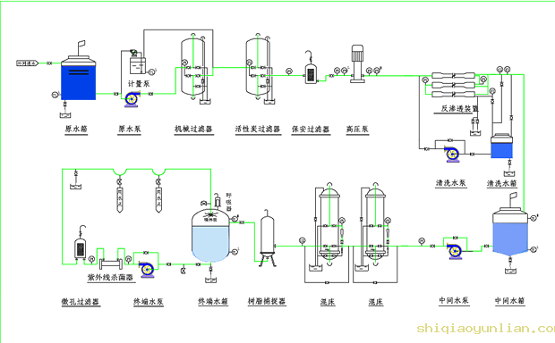
光电行业用水制水设备 光电行业水质标准: 我公司电子级超纯水设备出水水质完全符合美国ASTM纯水水质标准、我国电子工业部电子级水质技术标准(18MΩ.cm、15MΩ.cm、10MΩ.cm、2MΩ.cm、0.5MΩ.cm五级标准)、我国电子工业部高纯水水质试行标准、美国半导体工业用纯水指标、日本集成电路水质标准、国内外大规模集成电路水质标准。 光电行业对水质的要求: 新兴的光电材料生产、加工、清洗;LCD液晶显示屏、PDP等离子显示屏、高品质灯管显像管、微电子工业、大规模、超大规模集成电路需用大量的高纯水、超纯水清洗半成品、成品。集成电路的集成度越高,对水质的要求也越高,这也对超纯水处理工艺及产品的简易性、自动化程度、生产的连续性、可持续性等提出了更加严格的要求。 应用场合: ☆半导体材料、器件、印刷电路板和集成电路; ☆LCD液晶显示屏、PDP等离子显示屏; ☆高品质显像管、萤光粉生产; ☆半导体材料、晶元材料生产、加工、清洗; ☆超纯材料和超纯化学试剂、超纯化工材料; ☆实验室和中试车间; ☆汽车、家电表面抛光处理; ☆光电产品; ☆其他高科技精微产品; 典型电子级超纯水制备工艺: ☆预处理----反渗透----水箱----阳床----阴床----混合床----纯水箱----纯水泵----紫外线杀菌器----精制混床----微孔膜过滤器----用水对象 ☆预处理----一级反渗透----pH调节装置----中间水箱----二级反渗透----纯水箱----纯水泵----紫外线杀菌器----微孔膜过滤器----用水对象 ☆预处理----二级反渗透----中间水箱----水泵----EDI装置----纯水箱----纯水泵----紫外线杀菌器----微孔膜过滤器----用水对象 新工艺 ☆预处理----二级反渗透----中间水箱----水泵----EDI装置----纯水箱----纯水泵----紫外线杀菌器----抛光混床----TOC分解器----微孔膜过滤器----用水对象 最新工艺
 |