联系我们|网站地图 欢迎光临直播世界杯比赛在线观看平台

浦原电话联系

联系邮箱: yianke@163.com
全自动过滤器

联系邮箱

yianke@163.com

诺伊尔2026世界杯

食品、饮料行业用水制取设备
食品、饮料行业用水制取设备

产品简述: 国家现在对食品饮料行业的管理也逐渐形成了从企业的设立、生产过程、成品检验等全面管制的体系。现对众多食品及所有饮料行业实施食品卫生安全许可证制度(QS认证)......


邮箱:yianke@163.com

联系人:左经理

联系邮箱

yianke@163.com

产品简介 / Introduction


 
产品简述:国家现在对食品饮料行业的管理也逐渐形成了从企业的设立、生产过程、成品检验等全面管制的体系。现对众多食品及所有饮料行业实施食品卫生安全许可证制度(QS认证),规定所用工艺水及成品水均需要用净化后的水,通常是纯水。食品饮料行业用水通常需要用到预处理净水或纯净水,电导率通常在10uS/cm以下,符合GB 17324-2003瓶(桶)装饮用纯净水卫生标准 。
 

食品、饮料行业用水制取设备

食品、饮料行业用水制取设备

食品、饮料行业用水制取设备
食品饮料行业概述:

     食品饮料行业为民族的良心产业,随着全球污染的加剧和人们对健康的追求,对食品、饮料行业也提出了更加严格的要求。普通的市政自来水或地下深井水已很难满足人们的需要。

     国家现在对食品饮料行业的管理也逐渐形成了从企业的设立、生产过程、成品检验等全面管制的体系。现对众多食品及所有饮料行业实施食品卫生安全许可证制度(QS认证),规定所用工艺水及成品水均需要用净化后的水,通常是纯水。

食品饮料行业对水质的要求:
     食品饮料行业用水通常需要用到预处理净水或纯净水,电导率通常在10uS/cm以下,符合GB 17324-2003瓶(桶)装饮用纯净水卫生标准 。

     我公司生产的纯化水设备完全满足GB5749-2006生活饮用水卫生标准、GB 17323-1998 瓶装饮用纯净水、GB 17324-2003瓶(桶)装饮用纯净水卫生标准……

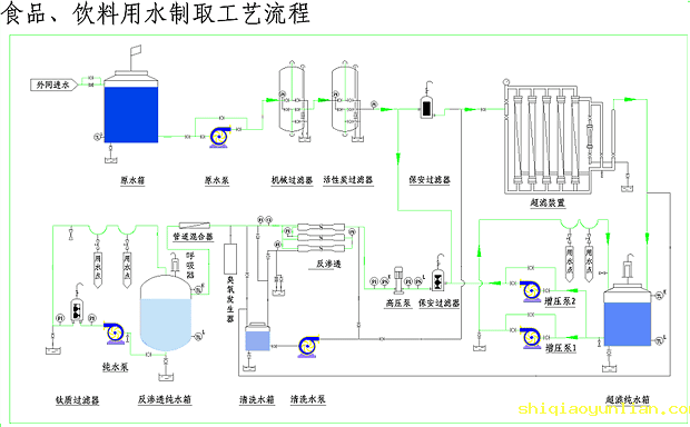
典型制备工艺:
     ☆原水----原水泵----多介质过滤器----活性炭过滤器----软化过滤器----保安过滤器----一级高压泵----一级反渗透----中间水箱----二级高压泵----二级反渗透----纯水箱
新工艺:
     ☆原水----原水泵----多介质过滤器----活性炭过滤器----软化过滤器----保安过滤器----高压泵----RO反渗透装置----RO纯水箱
     ☆原水----原水泵----多介质过滤器----活性炭过滤器----保安过滤器----中空超滤器----净水箱
食品、饮料行业用水制取设备

 
 
免费实时在线高清直播版权所有
点击在线咨询
二维码

扫描二维码微信联系
24小时免费技术咨询

Baidu
map