
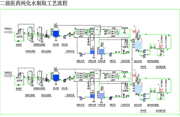
医药纯化水设备 生物制药行业纯化水水质标准: ☆ 化学指标:符合中华人民共各 国药典2005版纯化水水质要求。 ☆ 卫生学检查 :微生物100CFU/ml ☆ 内毒素: 0.25EU/ml ☆ 电导率:≤ 2uS/cm 医药工业、生物制品对水质的要求 : 医药生物制品由于主要用于制剂、配 液和冲洗使用。它的特点是除对含盐量、铁、锰都有一定的要求外,尤其对细菌、热原的去除要求极高,特别是医用注射用水,除了将水中的杂质、离子去除外还需采用 膜法或多效蒸馏法将原细菌、热原去除到符合药典要求。 我公司生产的纯化水设备完全满足《中华人民共和国药典2005版》、美国病理学会临床试验试剂用水的技术标准、美国药典23版标 准、美国血液透析用纯水水质标准…… 热原的概念及常见的有效去除方法: 热原是一种细菌内毒素,它有广泛的生物活性,以致热性居首。热原具有耐热性、滤过性 、水溶性、不挥发性。普通的过滤和蒸馏难以除尽,目前常用的处理方法是反渗透膜 法、超滤膜法、EDI电去离子法及多效蒸馏法。 应用场合: 药物制剂用 的溶剂或试验用水 口服、外用制剂用溶剂或稀 释剂 非灭菌制剂用器具的精洗用水 非灭菌制剂所用药材的提取溶剂 配制注射剂的溶剂或稀释剂 注射用容器的精洗 滴眼剂配制的溶剂 注射用 灭菌粉末的溶剂或注射剂的稀释剂典型制备工艺: ☆原水----原水泵----多介质过 滤器----活性炭过滤器----自动加药软化装置----保安过滤器----一级高压泵----一 级反渗透----中间水箱----二级高压泵----二级反渗透----纯化水箱----水泵----紫 外线杀菌器----微孔膜过滤器----用水对象 ☆原水----原水泵----多介质过滤器----活性炭过滤器---- 软化过滤器----保安过滤器----一级高压泵----一级反渗透----中间水箱----加压泵 ----EDI电去离子装置----纯化水箱----水泵----紫外线杀菌器----超滤膜过滤器-- --用水对象
|